Гость jagric Опубликовано 3 Февраля, 2013 в 18:38 Жалоба Поделиться Опубликовано 3 Февраля, 2013 в 18:38 Напряжение питания в 28 Вольт,это при напряжении в сети 210-216 Вольт(зима всё таки). На 230 в. проверил тоже,питание подымается до 30 Вольт. Предполагаю всё нормально. В общем поставил резистор на 82 Ом. как раз получилось 24 в.,пока пусть так поработает,а там видно будет. Ссылка на комментарий Поделиться на другие сайты Поделиться
Гость jagric Опубликовано 16 Февраля, 2013 в 14:59 Жалоба Поделиться Опубликовано 16 Февраля, 2013 в 14:59 Подскажите пожалуйста! Прочитал в паспорте,что, подключать наушники нужно с сопротивлением 4-16 Ом. Это из за того,что других раньше не было или спокойно можно на любое сопротивление. Не поплохеет ли усилителю от 32 Ома и 120 Ом от наушников. Добавлено после раздумий: Наушниковый выход(по схеме) подключён к выходным клеммам усилителя,через простой делитель на резисторе в 130 Ом. Ссылка на комментарий Поделиться на другие сайты Поделиться
metrolog Опубликовано 16 Февраля, 2013 в 15:19 Жалоба Поделиться Опубликовано 16 Февраля, 2013 в 15:19 (изменено) Не поплохеет ли усилителю от 32 Ома и 120 Ом от наушников. Поплохеть может наушникам. Что за усилитель, выходная мощность? Я правильно понял, что имеется два типа наушников? Опять же какие типы, мощности? Изменено 16 Февраля, 2013 в 15:20 пользователем metrolog Ссылка на комментарий Поделиться на другие сайты Поделиться
Гость jagric Опубликовано 16 Февраля, 2013 в 18:03 Жалоба Поделиться Опубликовано 16 Февраля, 2013 в 18:03 (изменено) Поплохеть может наушникам. Что за усилитель, выходная мощность? Я правильно понял, что имеется два типа наушников? Опять же какие типы, мощности? Усилитель амфитон 002 Уши завтра хочу купить,но не знаю какие выбрать по параметрам,которые бы подходили к этому усилителю. В основном продают от 24 до 120 Ом. А по паспорту на усилитель 4-16 Ом. Как подобрать наушники? Изменено 16 Февраля, 2013 в 18:05 пользователем jagric Ссылка на комментарий Поделиться на другие сайты Поделиться
picap Опубликовано 16 Февраля, 2013 в 20:16 Жалоба Поделиться Опубликовано 16 Февраля, 2013 в 20:16 Делитель образуется из сопротивления резистора 130 Ом и сопротивления наушников 4-16 Ом. Можно организовать такой же делитель путем замены резистора номиналом 130 Ом на другой. Ссылка на комментарий Поделиться на другие сайты Поделиться
Гость jagric Опубликовано 16 Февраля, 2013 в 20:56 Жалоба Поделиться Опубликовано 16 Февраля, 2013 в 20:56 Делитель образуется из сопротивления резистора 130 Ом и сопротивления наушников 4-16 Ом. Можно организовать такой же делитель путем замены резистора номиналом 130 Ом на другой. И как его просчитать? Ссылка на комментарий Поделиться на другие сайты Поделиться
Yamazaki Опубликовано 16 Февраля, 2013 в 22:43 Жалоба Поделиться Опубликовано 16 Февраля, 2013 в 22:43 Посчитать можно, но в вашем случае, имхо, более уместен метод последовательных приближений. Воткните 1кОм. Будет недостаточно громко - воткните 470 Ом и т.д. Ссылка на комментарий Поделиться на другие сайты Поделиться
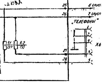
Chugunov Опубликовано 17 Февраля, 2013 в 03:13 Жалоба Поделиться Опубликовано 17 Февраля, 2013 в 03:13 Усилитель амфитон 002Уши завтра хочу купить,но не знаю какие выбрать по параметрам,которые бы подходили к этому усилителю. В основном продают от 24 до 120 Ом. А по паспорту на усилитель 4-16 Ом. Как подобрать наушники? Прочитал в паспорте,что, подключать наушники нужно с сопротивлением 4-16 Ом. Можно отсканированный кусочек паспорта, где пишется про наушники 4-16 Ом? К усилителю рекомендуется подключать мощные КОЛОНКИ (десятки ватт) с таким сопротивлением, к наушникам эти цифры никакого отношения не имеют, любые наушники - это не нагрузка, усилитель их и не заметит. Одно добавочное сопротивление - это не делитель, это часть делателя. Делитель образуется им только совместно с сопротивлением наушников. Такой простейший вариант имеет недостатки особенности, поэтому нормальный делитель честнее. В этом амфитоне уже есть выход для наушников. Что не устраивает?? Вот как это сделано схемно. Последовательно сопротивление 130 Ом. Находится в интернете за секунды. Ссылка на комментарий Поделиться на другие сайты Поделиться
Гость jagric Опубликовано 17 Февраля, 2013 в 04:17 Жалоба Поделиться Опубликовано 17 Февраля, 2013 в 04:17 Сергей Я про этот выход для наушников и говорил,то что смутило меня,так это пропись в паспорте.Сейчас сфоткую. Добавлено после раздумий: Ссылка на комментарий Поделиться на другие сайты Поделиться
Chugunov Опубликовано 17 Февраля, 2013 в 04:33 Жалоба Поделиться Опубликовано 17 Февраля, 2013 в 04:33 И как его просчитать? Очень просто, физика за 7 класс школы СССР. Пусть сопр. наушников 32 Ома (типовое). Тогда сопротивление нагрузки усилителя 130+32=152 Ом По закону Ома на сопротивлении наушников упадёт часть общего выходного напряжения усилитля 32/152=0,21 Получаем, что на нагрузке напряжение в 5 раз меньше, чем на выходе усилителя. Принято, что максимальная мощность на наушниках должна быть 0,1 Ватт (близко к тому, чтобы оглохнуть, это пик, обычно слушают несколько милливатт) По закону Ома на наушниках для этого должно быть 1,78 В. А мы посчитали, что на выходе усилителя в 5 раз больше т. е. около 9 Вольт. При этом на колонку 4 Ома поступало бы ровно 20 ватт. Вот из этих соображений 130 Ом инженеры и выбрали. Добавлено после раздумий: Я про этот выход для наушников и говорил,то что смутило меня,так это пропись в паспорте. Весьма забавно. Извращенцы были и в те времена, тогда, кстати, наушников в СССР толком не было, но извращенцы были. :smile: Дело в том, что ТДС-7 имеют уникальную, единственную (почти) ненормальную конструкцию, это уникум, редчайшее исключение. Ради качества, их чувствительность чудовищно мала и эти наушники, практически единственные, которые можно подключать непосредственно к выходу усилителя. При стандартной мощности 1 мВт в них ни черта не слышно. Были у меня такие наушники и я подключал их в моём магнитофоне Астра-209 непосредственно к выходу 15-ваттных усилителей. У вас именно эти наушники? Если так, именно для них будут немного другие рекомендации. Лень искать инструкцию, думаю, где-то написано, что через разъём для наушников на лицевой панели, подключают нормальные наушники. Ссылка на комментарий Поделиться на другие сайты Поделиться
Гость jagric Опубликовано 17 Февраля, 2013 в 05:27 Жалоба Поделиться Опубликовано 17 Февраля, 2013 в 05:27 Спасибо Сергей,за разъяснительный ответ. :smile: Физика за 7 класс? Знал бы,где упаду,то соломки подложил. Тдс нет никаких,но до 1000р.,что нибудь прикуплю. Ссылка на комментарий Поделиться на другие сайты Поделиться
Гость jagric Опубликовано 18 Февраля, 2013 в 13:14 Жалоба Поделиться Опубликовано 18 Февраля, 2013 в 13:14 Прикупил наушники динамические, открытые. 40 Ом, 100 дБ/мВт,1000 мВт. Полёт нормальный. Ссылка на комментарий Поделиться на другие сайты Поделиться
Рекомендуемые сообщения
Для публикации сообщений создайте учётную запись или авторизуйтесь
Вы должны быть пользователем, чтобы оставить комментарий
Создать учетную запись
Зарегистрируйте новую учётную запись в нашем сообществе. Это очень просто!
Регистрация нового пользователяВойти
Уже есть аккаунт? Войти в систему.
Войти